
Zachary Donhauser
Full Stack Software Engineer
Full stack software engineer with a proven track record of delivering and maintaining production systems that power live businesses. Proficient in React, Node.js, Express, and PostgreSQL, with a focus on usability, performance, and continuous iteration. Designed and built a fully integrated POS and operations platform for a multi-department amusement park, supporting daily ticketing, event and party booking, food service, memberships, and employee time tracking. I take a user-centered approach to development, blending technical expertise with functional design, and bring cross-functional leadership experience that equips me for roles requiring both engineering excellence and strategic collaboration.
FEATURED PROJECTS
Point of Sale System
Custom POS system deployed in production at ZDT's Amusement Park in Texas. Built with React and Node.js for ticketing and fast-service food environments, featuring comprehensive order management, payment processing, and inventory tracking.

Kitchen Display System
Real-time Kitchen Display System actively used in ZDT's Amusement Park food service operations. Features synchronized front-of-house and back-of-house order lifecycle management using webhooks with live order tracking.

Electron Business Platform
Production Electron wrapper deployed across ZDT's Amusement Park operations. Provides system-level access and peripheral integration for POS operations, enabling direct hardware communication, local storage, and unified access to all business management systems.


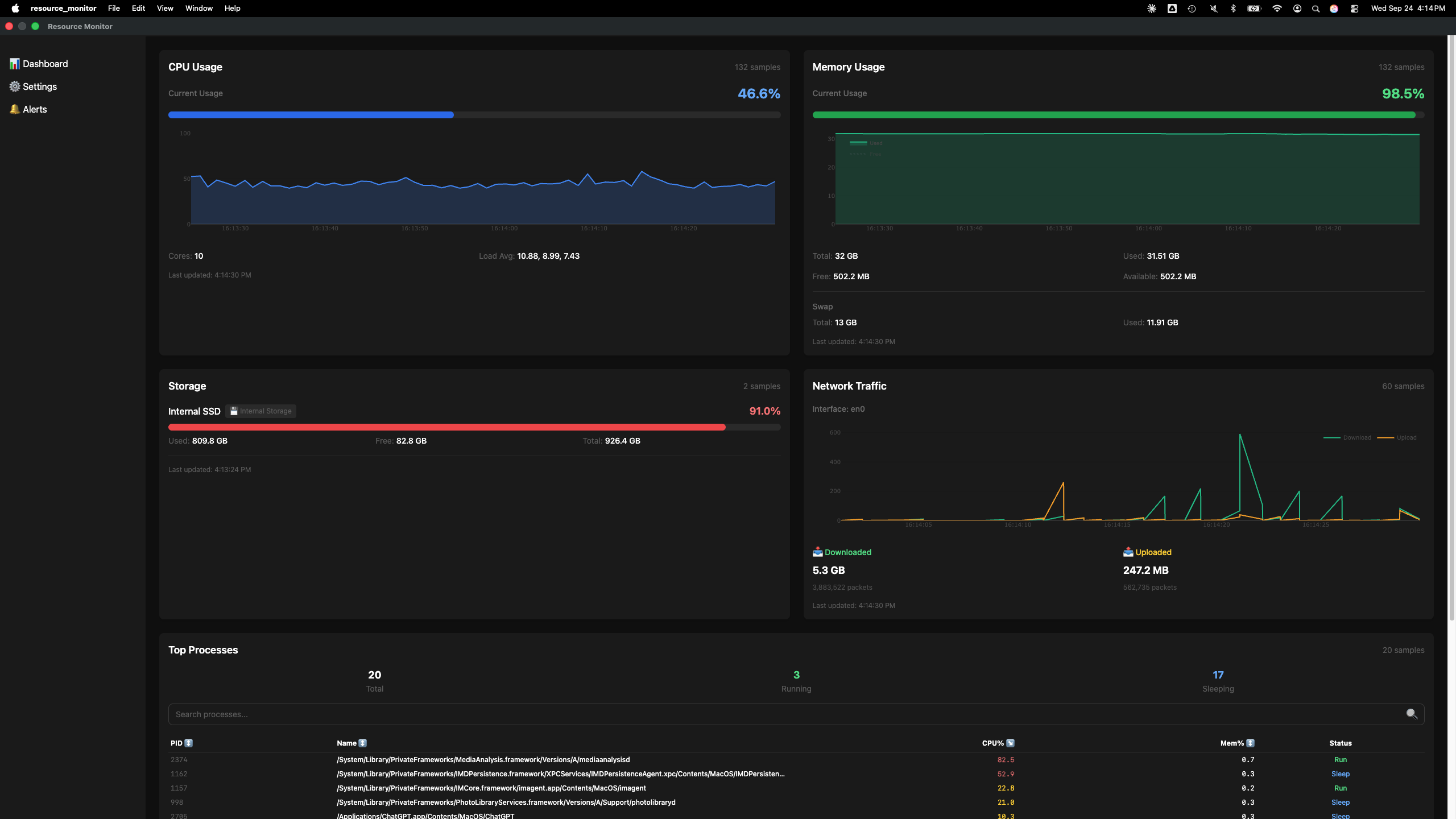
System Telemetry Dashboard (Portfolio Project)
Desktop application for macOS (Apple Silicon) that monitors and visualizes system telemetry. Displays CPU, GPU, memory, disk, network, and process statistics with interactive Plotly charts. Built with Electron, React 19, Redux Toolkit, and TypeScript to practice modern desktop development, featuring real-time data updates, desktop notifications, and data export functionality.

ZDTs Amusement Park Website
Revamped amusement park website using Shopify Hydrogen with React 18, TypeScript, GraphQL, Vite, Tailwind, and React Router v7. Deployed via Shopify Oxygen with integrated ticketing system.




